◇工作原理 |
UHC系列磁翻柱液位计又称磁性浮子液位计或磁翻板液位计,它通过气相和液相连接法兰与容器相连接。根据浮力和磁耦合原理,测量筒内磁性浮子随被测液面的升高(降低)驱动测量筒外部显示器上的双色翻柱旋转180℃显示红色(反向旋转180℃显示白色)实现了测量和显示被测液面位置的目的。 每个磁翻柱双色轴向对称结构,两个磁翻柱间的间距为10mm或20mm,分别以白色和红色来指示气相部分和液相部分,也可选择下部白色表示液体部分上部红色表示气体部分。红色与白色交接处就是液相与气相的分界处。该液位计也能用于两种不同密度介质的界面测量。 本产品符合HG/T2742-95 法兰执行HG/20592-97标准。 |
◇产品特点 |
UHC系列磁翻柱液位计的接液零部件材料采用321、316、316L、304、321衬PTFE(聚四氟乙烯)、PVC、PP等材料,运行稳定、可靠。产品特点十分显著: 1.设计简单、紧凑、坚固可靠、寿命长、免维护,能长年在户外安装使用; 2.测量管与液位显示部分、液位发送器、报警开关在耐压、耐气上是完全隔离的; 3.工作压力范围宽,耐压≤16MPa; 4.工作温度范围宽,普通型≤350℃、 远传型≤80℃、防腐型≤120℃ 5.广泛用于强腐蚀性、易燃、易爆、有毒等液位测量; 6.各型号均可选配一个或数个保持ON/OFF报警开关,实现高低液位自动报警; 7.各型号均可选配4-20mA液位传感器,实现远距离集中测量与控制。 |
◇产品适用对象 |
UHC系列磁翻柱液位计能广泛用于石油、化工、油田、医药、食品、酒业等行业中各类贮液罐、贮槽、贮液池、反应罐、发酵罐内液体、油品、液化气、液氨、强酸碱液、发电厂锅炉汽包、除氧器、疏水箱、回水箱、高低压加热器、凝结器、蒸发器以及其他压力容器内与 321 、304、321+内衬(F46、F4、PTFE)、316、316L、PVC、PP相容液体介质的液位、液面及两种不同介质界面测量与显示。有多种安装形式供用户选择,以适应不同场合、环境的要求。本安和隔爆二种形式的防爆类型可满足不同使用场合的要求。 |
◇附加功能选择项 |
为满足不同场合和环境的需要可附加如下选项: 1.各型号均可选配无源自保持ON/OFF报警开关,实现高低液位自动控制或报警; 2.各型号均可选配4-20mA液位传感器,实现远距离集中测量与控制。 3.液位计底部排污阀,方便使用中排污。 |
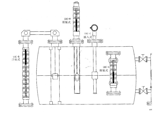
UHC系列磁翻柱(浮子)液位计的分类与命名 |
请到下载中心下载详细列表 |
UHC磁翻柱(浮子)液位计示意图
 |